Cox Automotive: UX Process

What UX does

WHAT PROBLEMS NEEDED SOLVING FOR THE TEAM?


Come up with a UX Process everyone would follow and would impact our users in a more efficient way. In this case, the Product and Engineering team were also the user and they had no idea how to work with UX in an Agile fashion.

How it was solved

There are a million ways to structure a team and implement a UX process. In this case I chose a particular way because of the way the UX team had been utilized which was each designer sat with product engineering teams.

  • The designers were scattered across the building part of a particular product.
  • They didn't do reviews or meet as a team
  • The Product and Engineering teams had no idea how to work with UX.

I quickly realized we needed to come up with our own process to be able to work inside the Agile environment. Also because there was a lot of confusion to exactly what UX was and where we fit, it had to be done as soon as possible. (Very Typical in too many orgs)

Below: Where I started in getting the bigger picture by talking with the sales folks and the internal training folks who are our subject matter experts.

experience map

Creating the experience maps of "A Day in The Deal" along with finally doing user flows allowed the team to finally see things across the products and not just a product at a time. Sales sells it as 1 product anyway, so that is the way we look at it.

User Flows working with ux

I started out very high level with a "How we work" document. It had the basics we UX’ers all think about. I tried the 4 D's approach: Discover, Design, Develop, Delivery. I worked with the Release Train Engineers first because they were the most confused as how to work with UX. Soon enough we were doing workshops together and everyone was learning how each other worked.

Then once we had everyone on the same page, we were starting to work beside Product on how Investment, Epics and Features should be writter, along wither what the measurement of success was to the user!

While we only had a ratio of 1 designer to 9 teams of developers, we were able to plot out a future state, a new home page and finally... some usability testing! The first demo on testing everyone was lined up at the user researchers desk wanting to test what they were working on. I also started creating design plans so everyone knew what we were doing, when and who was doing what.

UX Journey

We finally had some decent data to back up designs.

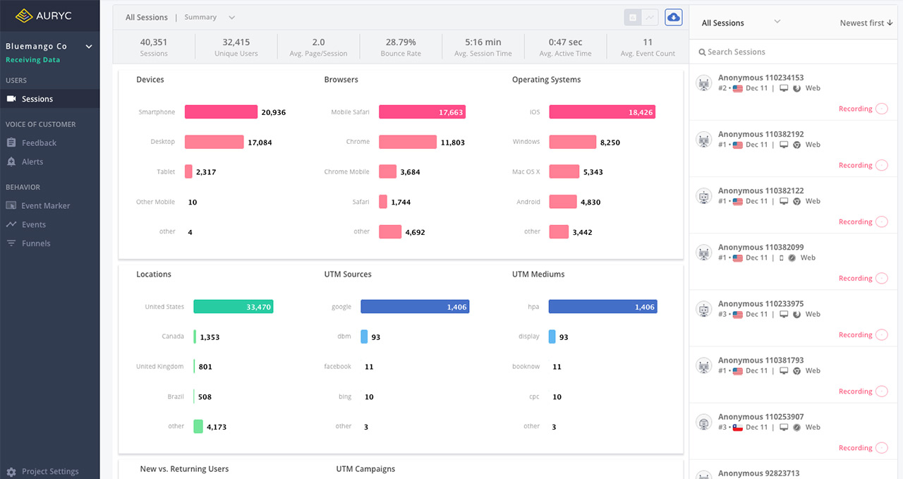
While we had some data with Google Analytics, there is always that one or two loud clients who want something special just for them. The squeaky wheels. So how does a UX team counter that? Better data! In comes a screen recording tool to the rescue.

Measuring success

We didn't have many tools, but someone in Leadership also had seen a demo for a screen recording tool, so I took my chance and talked people into giving one a try. I was put in charge of figuring out which company we used, and we ended up with a company called Auryc (which was bought recently by Heap).

  • It records every session
  • Has heat maps to show where people were clicking
  • Has the ability to see rage clicking and when someone randomly was scrolling trying to find something
  • Has path mapping to show how most users flow through the applications
  • Since the data is super sensative, it also allowed to mask out any personal data
  • Showed errors and a console for the devs to see exactly where the error was in the code

As usual, the data confirmed some thoughts but totally shocked people. The UX team finally had a way to prove exactly what people were doing with our software and when they were frustrated.

auryc

Description

  • Role: UX Director

  • June 2018 - Present

This was specific to getting buy-in with UX and how we worked together with the other units. While UX processes are often similar, here it was a matter of educating the team, Product, Engineering and Leadership. While Cox Automotive has plenty of UX teams, they were used more like production artists and UI rather than UX, so this was a departure from the norm